Que vous soyez joueur, administrateur ou développeur, découvrez une solution complète pour propulser votre serveur RP au niveau supérieur : un framework optimisé, un hébergement sécurisé avec protection Anti-DDoS, un système Anti-Triche performant, et des outils de gestion avancés. Libérez le potentiel de votre serveur.
Avec NotionV, concentrez-vous sur l'expérience de jeu, nous gérons le reste.+10% from last month
1.56MiB memory used
0.02MiB memory used
Assurez l’intégrité de votre serveur avec notre système Anti-Triche de pointe, spécialement conçu pour les serveurs GTA RP sur FiveM. Doté de technologies avancées de détection, il identifie et bloque les comportements suspects en temps réel.
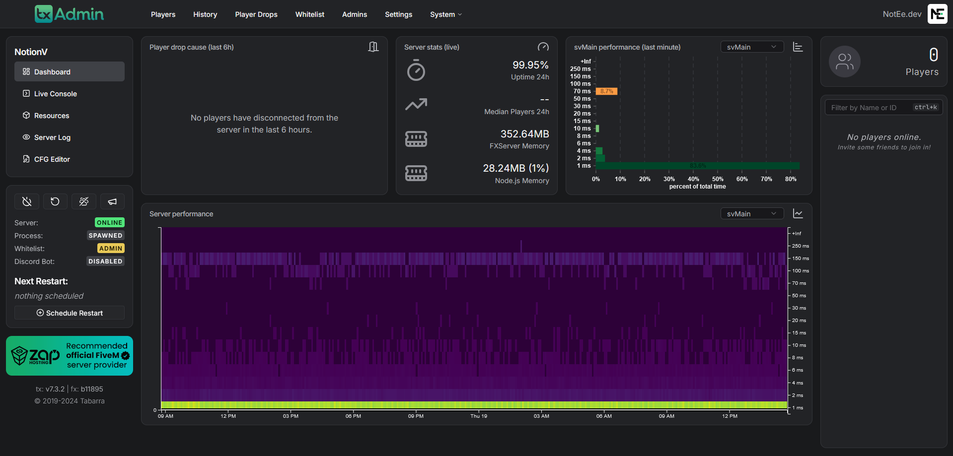
Gardez un œil sur votre serveur en temps réel grâce à notre panel de monitoring complet. Suivez les statistiques clés, analysez les performances, et recevez des alertes pour intervenir rapidement en cas de besoin.

Bénéficiez d’un hébergement performant et sécurisé pour votre serveur GTA RP. Notre infrastructure garantit une stabilité optimale et une protection avancée contre les attaques DDoS, avec une capacité de filtrage totale de plus de 200 Tbps.
Protégez vos données grâce à notre système de sauvegarde automatisé. Nous effectuons des sauvegardes quotidiennes, conservées pendant 7 jours, vous permettant de restaurer rapidement votre base en cas de problème.
Accédez à une base entièrement optimisée et conçue pour les serveurs GTA RP sur FiveM. Ce framework de nouvelle génération intègre des fonctionnalités modernes, une stabilité renforcée, et une personnalisation avancée.





Accédez à la puissance du Core NotionV, la base idéale pour les développeurs souhaitant bâtir leur propre framework FiveM.
La solution clé en main pour un serveur GTA RP professionnel et entièrement opérationnel.
Profitez du Core NotionV et du framework complet qui facilite la création d’un serveur GTA RP moderne.